
Coord - Frequency Coordination
The world’s most advanced, brand-agnostic frequency coordination platform—purpose-built with the user in mind. Optimized for today’s RF environments and tomorrow’s challenges, SoundBase empowers you with intuitive workflows and unmatched efficiency, so you can focus on results—not your tools.
Advanced Calculations
Cutting-edge frequency coordination algorithms that optimize results across all leading brands and models—even in the most demanding RF environments.

Analysis
Our Health Check system continuously monitors your coordination and instantly alerts you to any incompatible frequencies.

Time-Based Coordination
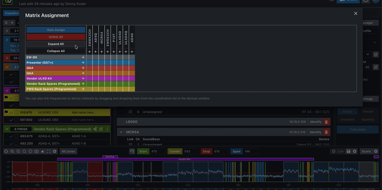
Reuse frequencies on a time-based schedule to get the most out of your limited spectral space.

Advanced Settings
Precisely adjust your frequency coordination with advanced interaction settings—from zone to zone and even across multiple sites.

Version history
Track changes and restore previous frequency configurations anytime
Multi-site coordination
Manage and coordinate frequencies across multiple venues from one place
Real-time alerts
Instant notifications when incompatible frequencies or conflicts are detected
Export & reporting
Export coordination data and generate reports for compliance and handoffs
SoundBase Assistant
A faster, smarter way to coordinate frequencies with an inventory-first approach. Autopilot sets TV channels, analyzes scans, applies inclusions and exclusions, names and organizes frequencies, optimizes placement, and generates reports—all in one click.

Hardware monitoring & control
Say goodbye to switching between different manufacturers’ apps—SoundBase lets you control and monitor all your wireless equipment from a single, unified platform.



* Requires a SoundBase Pro subscription to monitor equipment from multiple manufacturers at once.
Monitoring
Monitor and manage equipment live—adjust parameters instantly and explore both real-time and historical telemetry through intuitive timeline views.

* Requires a SoundBase Pro subscription to monitor equipment from multiple manufacturers at once.
Assigning Frequencies
Assign frequencies and names to your wireless gear, then push updates instantly to all of your devices with just a click.

* Requires a SoundBase Pro subscription to monitor equipment from multiple manufacturers at once.
Device management
Easily discover and manage all your wireless equipment from multiple manufacturers—unified in a single, streamlined interface.

* Requires a SoundBase Pro subscription to monitor equipment from multiple manufacturers at once.
Scan data
Instantly interpret your wireless spectrum: visualize your own scans, explore thousands of on-site scans worldwide, and let SoundBase's scan data analysis and rating system recommend the best exclusions for your environment.



Scan Data Database
A community-powered database that helps users discover optimal frequencies for their wireless systems—long before they step foot on show site.

File Management
Seamlessly access your scan files across different projects and devices—everything is securely stored in your SoundBase account.

Upload System
When you upload a scan file, SoundBase will automatically convert, merge, analyze, and score your scan data to help you get the best results—no extra effort required.

Spectrum Monitoring
Monitor your show's spectrum in real time with live scan data connecting to wireless equipment and spectrum analyzers.

* Requires a SoundBase Pro subscription
Import & Export Data
Export coordination data as customizable PDFs, or create live reports and dashboards that update automatically so everyone stays in sync.

Create polished, professional PDF reports of your coordination data. Pro users can fully tailor the design, layout, and branding of each report to fit their needs.

Easily share unique, always up-to-date links viewable on any device. Real-time reports update automatically—no more manual versioning or sending out revised copies.